一、别墅使用生活热水的困惑
一般家装设计师对别墅进行设计时,要不每层安装一台热水器,或在某一层安装一台热水器用于所有取水点,甚至有的设计成每一个卫生间和厨房安装一台热水器。这样设计会导致出现以下缺点:
1、如果安装二台、三台或更多台热水器,不仅多支出设备购买成本,而且多台热水器占用较大地方,不仅影响美观,而且浪费空间。
2、只装一台热水器的情况下,由于多个取水点距离热水器太远,每次用热水时都要放掉很多冷水,不仅浪费水资源,而且要等很长时间。
我们相信很多已经住进别墅的业主都有这种感觉。实际上人们购买别墅的主要目的就是提高生活品质,提高生活舒适度。如果像上面所说,早夕相处的生活热水解决不好,生活舒适度的提高将大打折扣。因此别墅在装修时如何设计生活热水显得尤其重要了。
二、别墅生活热水的最佳解决方案
设计安装生活热水循环系统,使家用热水宾馆化,是目前别墅热水解决方案之中比较好的一种选择。该方案的优点是:
1、一开水龙头就有热水,迅速及时,无需等待。
2、节省自来水,减少水资源浪费。由于水管中的冷水很少,打开水龙头时浪费的冷水较少。
3、节省家庭空间。由于太阳能热水器或储水罐一般放在屋面、阳台或地下室等地方,不占用日常的家庭生活空间,美化居室。
三、别墅制热水设备的选择
我们这里主要以太阳能系统为例。
太阳能热水器(热水系统)也分为很多种不同的运用形式,一般来说,别墅热水系统比较适合安装分体式太阳能热水系统,即太阳能集热器与储热水箱分体安装,采用强制循环的模式。我们俗称分体式别墅型太阳能热水系统。
此系统水量大,热效率高于阳台壁挂式系统,低于一体式太阳能热水器。水箱可以放在任意地方,可根据客户要求配备水箱的大小和太阳能集热板的多少,用热水水压大,能和建筑完美结合。无公摊能源,物业便于管理。
但是此系统结构复杂,运行为闭式强制二次换热循环系统,对安装循环管道技术含量高,循环管道不能有一点的泄漏,一旦循环管道泄漏,整套系统瘫痪,成本价格高一般安装在高档别墅。
分体强制循环的太阳能热水系统是在集热器和储水箱之间管路上设置水泵,作为系统中水的循环动力;与此同时,集热器的有用能量收益通过加热水,不断储存在储水箱内。强制循环系统要求采用能承压的太阳能集热器,是与建筑结合的太阳能热水系统的发展方向。循环泵的控制方式以温差循环控制方式较为普遍。该系统集热板与储热水箱可灵活摆放,限制条件少,集热板可置于屋顶、阳台、外墙等地方,特别是集热器与屋面相结合进行安装,满足建筑结构功能的同时不影响建筑的外观,故俗称分体式别墅型太阳能热水系统,广泛应用于别墅、排联建筑中,也可用于多层、高层住宅。该系统相对自然循环有热效率高、控制相对复杂、成本及运行费用相对较高的特点。
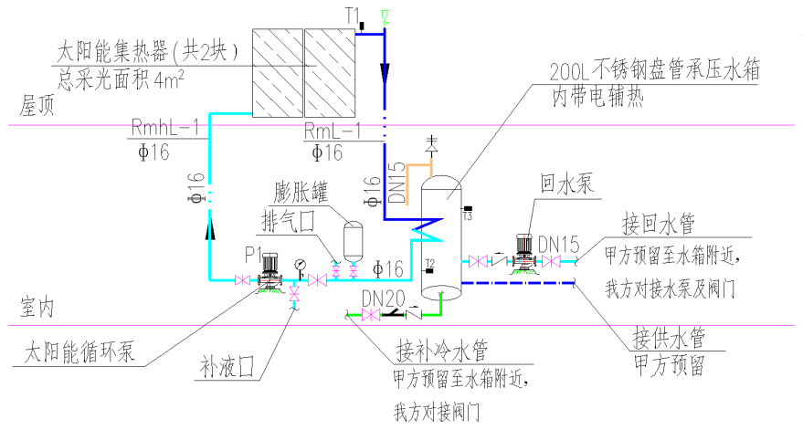
四、分体式别墅型系统运行原理说明
(1)系统循环加热:
系统循环采用强制温差循环,即当集热器温度T1大于设定温度55℃(可调),或集热器温度T1≥容积式换热器底部温度T2 5℃(可调)时,太阳能工作站中的水泵启动,集热器中的高温热媒输送至容积式换热器进行换热;当集热器温度T1小于容积式换热器底部温度T2 2℃(可调),或容积式换热器上部温度T3≥55℃(可调)时,集热循环泵停止。
(2)循环供热水
在供热水总干管的最不利点安装有温度探头T4,当T4温度小于40-45℃(可调)时,系统回水循环泵开启,循环供回水管道内的热水。当T4温度≥40-45℃(可调)时,系统回水循环泵关闭。使供热水总干管中始终充满热水,保证打开淋浴器数秒内既出热水,整套系统以人性化设计为宗旨、更加节能、节水。
(3)辅助加热
当容积式换热器上部温度T3小于50℃(可调)时,容积式换热器开启电辅加热;当容积式换热器上部温度T3≥55℃(可调),关闭电辅加热。
(4)系统定压:
当太阳能热媒系统由于热胀冷缩现象压力升高时,热媒系统通过膨胀水箱吸收系统压力升高部分,当系统压力继续升高到达设定值,系统通过泄压阀将压力保持在恒定值。
(5)过热保护控制:
当太阳能储热水箱温度高于设定值时,系统循环自动关闭,此时储热水箱不再得热,避免水箱内水温过高,同时也避免了水箱内热量通过循环而流失。当水箱不再需要得热而系统还有富余热量时,系统将根据设定值自动开启散热器来把过剩的多余热量散掉。注:温度设定可调。
五、分体式别墅型系统运行原理图



